LoadRunner Developerは、LoadRunnerファミリーのお客様のシフトレフトを加速させるパフォーマンス・テストのニーズをサポートするために、DevWeb エンジンをパッケージ化した無償のスタンドアローン製品です。
LoadRunner Developerは、開発者が使用することを念頭に置いて作成されておりWebプロトコルテスト用で軽量かつクロスプラットフォーム・ソリューションであり、様々なIDEおよびCIツールに簡単に統合することも可能です。
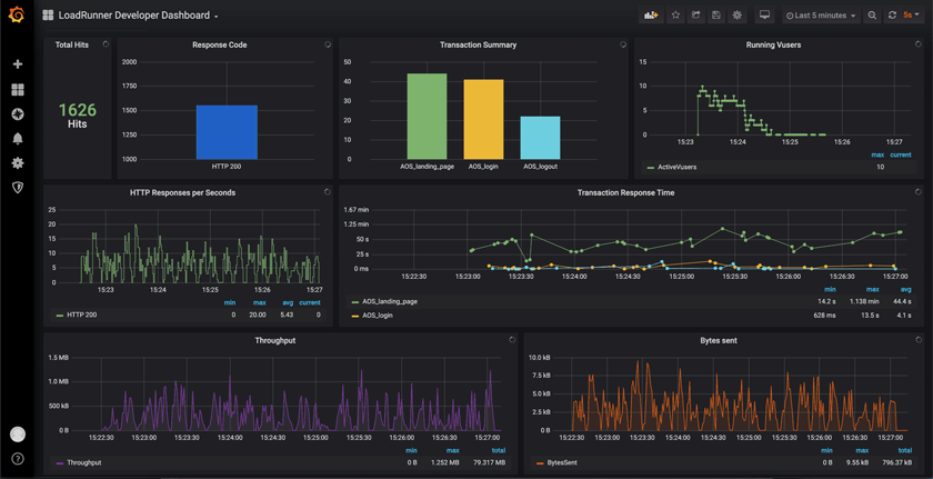
LoadRunner Developerのスクリプトは、50人の仮想ユーザまで実行することができ、他のLoadRunner製品ファミリーにも流用することができます。
開発者に優しい機能で「Shift-Left」をサポート
あらゆるIDEやCIツールとのシームレスな統合を実現
センター・オブ・エクセレンス(CoE)と開発者とテスター間のコラボレーション促進
LoadRunnerファミリーのすべてのソリューションでスクリプトをネイティブに実行、資産の再利用
バーチャルユーザー50人までは無料でローカル実行
LoadRunner Cloudを使用してどのIDEからでも直接スケールアップ可能

